新闻详情
收藏本站
招聘精英
在线留言
关键词库
网站地图
关注我们
首页
芯片
·
封装
光电
·
显示
PCB
·
IGBT
高效机房
项目案例
案例视频
关于合洁
合洁新闻
联系我们
189 3816 0887
合景集团发布
首页
新闻中心
行业资讯
中央空调水系统有哪些常见问题以及如何解决?
中央空调水系统有哪些常见问题以及如何解决?
Thu Jul 25 15:50:40 CST 2019
共有9181家企业看过
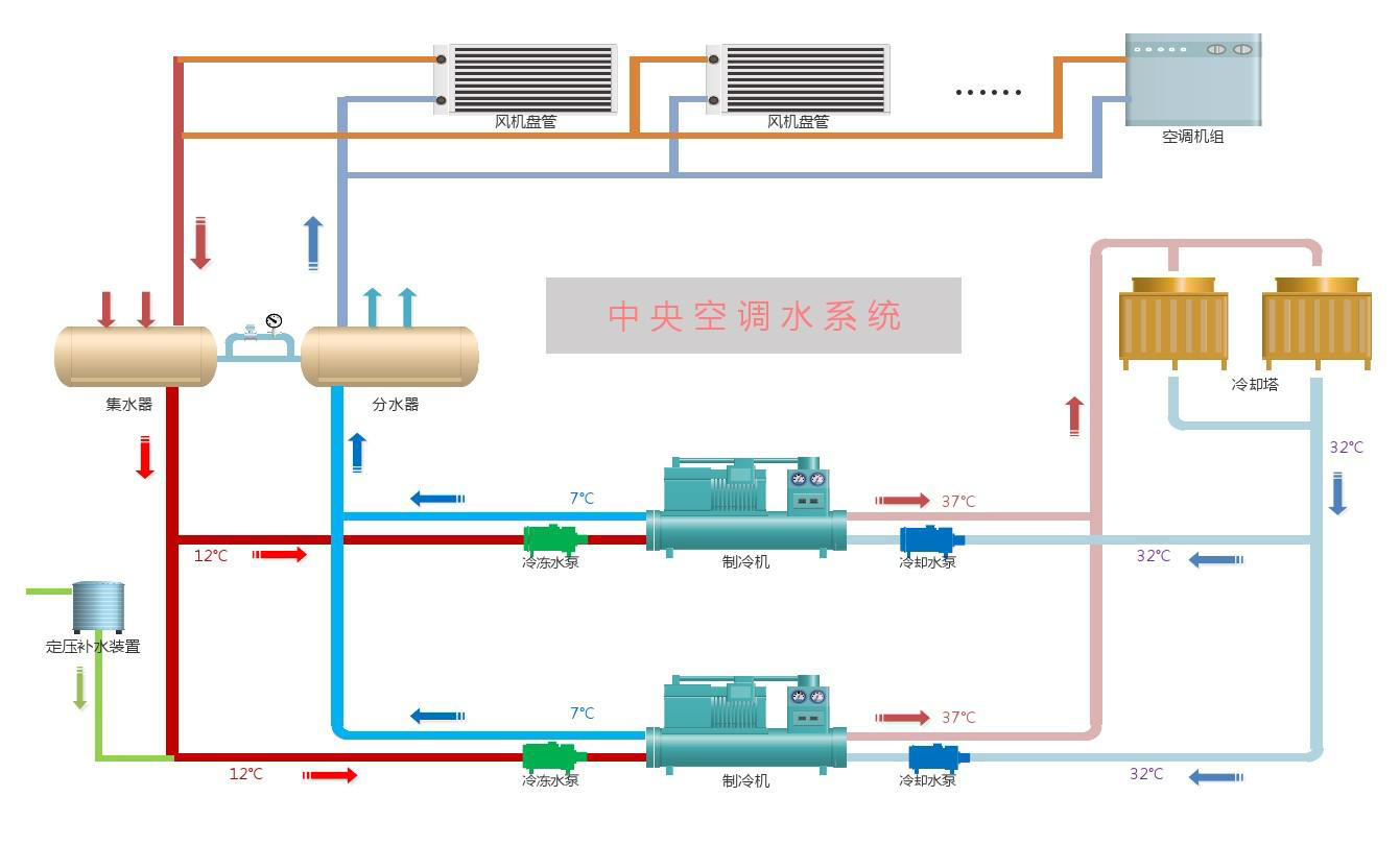
水系统做为水冷式中央空调最为重要的一部分,确保水系统能正常运行是日常工作,想要中央空调的水系统每日都能正常运行,一些常见问题就得提前发现和处理掉。下面由合景机电给大家讲解一下中央空调水系统有哪些常见问题以及这些常见问题的解决办法。
中央空调水系统常见问题以及解决方法如下
:
1.水系统循环堵塞
水管/冷媒管道堵塞是水系统中央空调最常见的问题,管道堵塞的直接影响往往是空调机组不能正常运行。管道堵塞的常见因素是异物进入管道系统。当异物进入管道后,会直接影响循环水的回流和换热,如果在使用过程中出现制冷/制热效果很差或者是冷却水泵进水口处橡胶软接头有凹瘪开裂现象,往往就是水系统管道堵塞了,此时应打开供回水管前的水过滤器,将堵塞物清除即可。
2.水质不好所引起的水垢或铁锈
一般情况下,水系统中的循环水引用都是普通自来水,这些自来水看似清澈,往往水里还夹杂着电解质及悬浮颗粒,长时间使用会让水中的电解质和颗粒沉淀最终形成水垢,从而使制冷效果减弱。这时只需要打开供回水管前的水过滤器,将水垢或铁锈清除即可。
3.藻类和菌类的繁殖
中央空调水系统在冷却水的条件下非常易于藻类和菌类的繁殖,按以前的方法去除这些藻类和菌类的话,都是投放灭藻剂,但是灭藻剂会对水造成污染,同时还会对人造成一定的影响,因此现在大都是采用电子除垢剂,电子除垢剂的优势在于除垢的同时还能杀菌灭藻!
关于中央空调水系统常见问题以及中央空调水系统常见问题的解决办法就讲解到这里了,如果像了解更多中央空调的知识,敬请关注合景机电。合景机电是一家专业从事弱电工程安装、低压配电工程安装、中央空调安装的工程总承包公司,公司目前具有建筑机电安装工程专业承包2级和电子与智能化工程专业承包2级双资质,公司深耕机电安装领域十多年,具有对高等级轻工业厂房的水电和弱电系统规划设计、施工、运行、维护服务的整合承包能力;同时也具备对商业建筑和工业建筑进行消防施工和装修装饰,联系电话:400 602 0222/177-2239-7777/177-2238-3333
标签:
上一篇:
暧通空调施工细节问题与处理方案
下一篇:
电子洁净车间装修工程改造升级
返回列表
洁净厂房标准
光电行业净化车间FFU选型指南
芯片净化车间施工质量验收的注意事项有哪些?
电子工业洁净厂房工艺设计的基本要求
电子洁净车间工程建设常用板材选型与应用指南
PCB厂建设净化工程的标准与空气洁净度指南
最新发布
合景集团 | 2026年春节放假通知
合景聚力·洲际辉煌——合景2026年会盛典圆满成功
拓宽业务增长极 | 合景喜获承(装、修、试)电力工程许可证
马年开门红 | 十年老客户 再启新项目
卓力能东莞公司项目开工仪式圆满举行
EPC无尘净化工程案例
长城开发科技电子器件净化工程案例
洁净级别:百级、千级、10万级
建筑面积:8300平方米
项目地址:深圳
华星光电净化工程案例
洁净级别:百级、千级、万级
承建方式:EPC工程总包
项目地址:深圳
宸鸿科技(光电触控屏)净化工程案例
建筑面积:9600平方米
洁净级别:百级、千级、万级
项目地址:福建
光电显示
AMOLED
LED贴片/模组/封装
TFT-LCD
液晶
触控模组
显示器件FED
偏光片
精密电子
半导体
晶片
芯片
单晶硅
多晶硅
PCB
光学镜片
摄像头
手机盖板/部件
热点推送:
电子无尘车间工程
锂电池洁净厂房建设
tag标签:
合景净化
机电净化工程
合景建设
合景海外公司
精密电子洁净车间建设
万级PCB洁净厂房设计
SMT无尘车间装修
电子注塑无尘车间
万级洁净厂房装修
摄像头行业百级洁净车间
十级芯片洁净厂房
集成电路制造洁净车间
洁净厂房规划设计
电子封装洁净厂房
洁净厂房工艺设计
百级无尘车间费用
净化工程设计与施工
AMOLED厂房建设
厂房装修项目
PCB厂净化工程建设
千级洁净厂房成本
无尘车间建设成本
电子洁净厂房.洁净厂房施工
手机平板电子净化车间
马来西亚机电工程项目
十级无尘车间
机电厂房项目
弱电工程
马来西亚项目
显示模组洁净厂房